MemHawk: часть 2. Real-time flamegraph в вашей Grafana
В прошлой статье я рассказал, как можно сделать профилировщик памяти ориентированный на многопоточные приложения, который в 16 раз быстрее heaptrack. Сегодня рассмотрим как получилось совместить быстрый профайлинг с удобством визуализации в Grafana в реальном времени. Ключевые особенности: Flamegr

Image: Habr
В прошлой статье я рассказал, как можно сделать профилировщик памяти ориентированный на многопоточные приложения, который в 16 раз быстрее heaptrack.
Сегодня рассмотрим как получилось совместить быстрый профайлинг с удобством визуализации в Grafana в реальном времени.
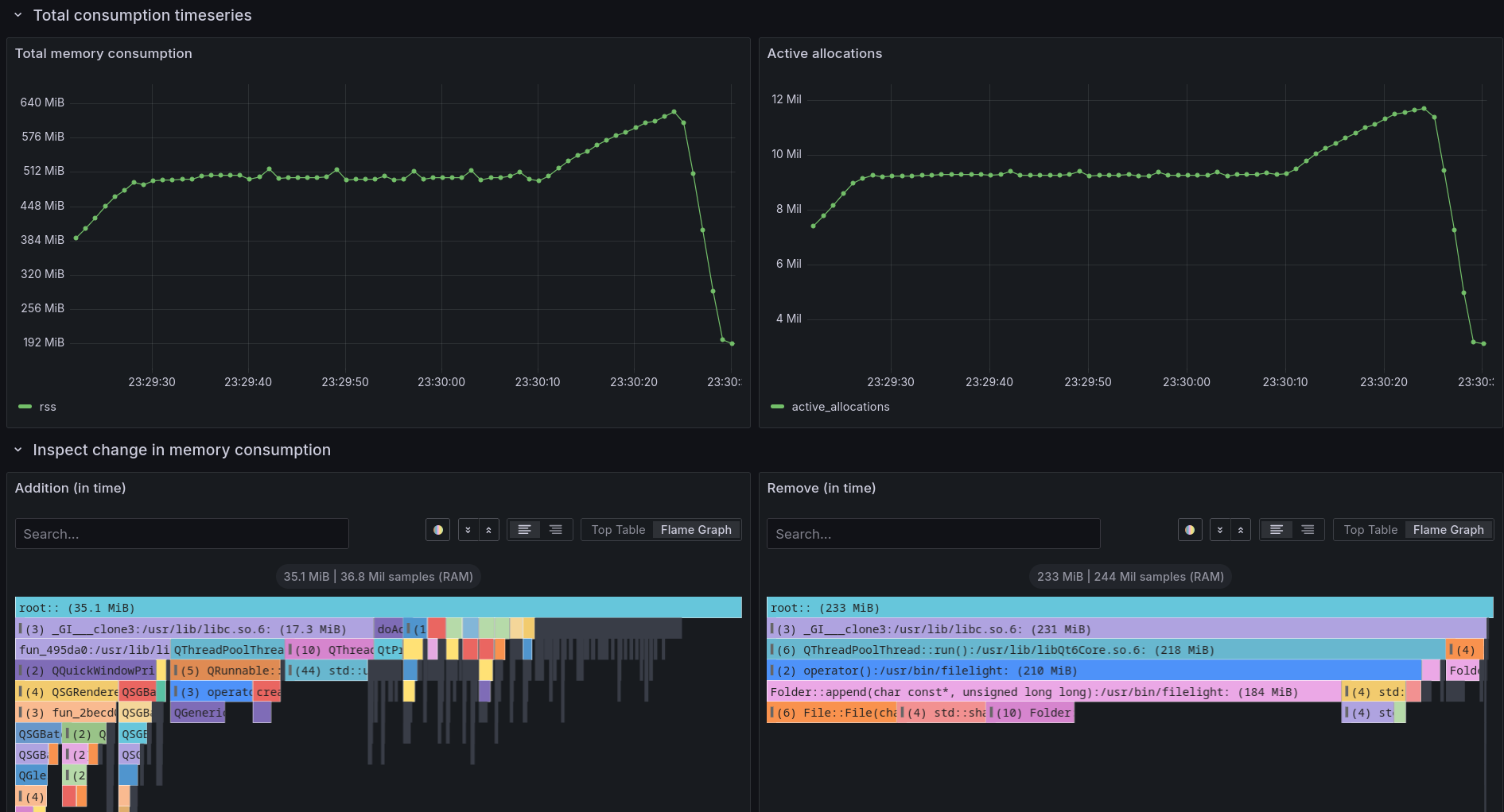
Ключевые особенности:
Flamegraph аллокаций и деаллокаций за интервал времени
График потребления памяти с детализацией до функции/строчки в коде(настраиваемо)
Flamegraph в момент пика памяти
Flamegraph суммарного числа аллокаций
Flamegraph суммарного объема аллокаций
Оригинальная статья
MemHawk: часть 2. Real-time flamegraph в вашей Grafana
Опубликовано Habr